Proxmox-Essentials für Ihre Home-Installation

Technik-Azubi Jonas stellt sinnvolle Proxmox-Erweiterungen vor und erklärt, wie sie installiert werden.

Nach der erfolgreichen Installation von Proxmox Virtual Environment (Proxmox VE) ist das System zwar grundsätzlich einsatzbereit, doch mit einigen gezielten Anpassungen und Erweiterungen lässt sich die Funktionalität, Sicherheit und Benutzerfreundlichkeit deutlich verbessern.

www.proxmox.com

In diesem Tutorial zeigen wir, welche ersten Schritte und sinnvollen Installationen Sie direkt nach der Grundinstallation durchführen sollten – von wichtigen Systemupdates über die Konfiguration der Paketquellen bis hin zu hilfreichen Tools und Optimierungen für den Alltag mit Proxmox.

Eine wichtige Quelle für eine hilfreiche Ansammlung an Skripten finden Sie auf Github unter der Rubrik „Proxmox VE Helper-Scripts“. Dort sind über 400 Skripte hinterlegt, die Ihnen bei der Verwaltung Ihrer Proxmox VE Installation helfen werden.
So gibt es beispielsweise Routinen zur automatisierten Erstellung und Installation von Anwendungen und Programmen oder Betriebssystemen in LXC Containern einerseits oder in VMs andererseits.

Sie können dabei immer per Shell die entsprechenden Einstellungen vornehmen. Anschließend werden ihre entsprechenden Befehle ausgeführt oder LXCs/VMs erstellt. Zudem bieten die erstellten Container und VMs in der Regel die Möglichkeit, den Update-Prozess automatisiert durchzuführen, indem Sie den Erstellungsbefehl erneut in der VM/dem Container eingeben. Alternativ können Sie auch einfach nur den Befehl „update” ausführen.

Proxmox VE Post Install

https://community-scripts.github.io/ProxmoxVE/scripts?id=post-pve-install 

Nach der Grundinstallation von Proxmox, gibt es vielfältige Einstellungen, die Sie vornehmen sollten. Teilweise können diese Einstellungen nur per Shell Befehl ausgeführt werden. 

Zu den Veränderungen dieses Skriptes zählen etwa das Deaktivieren des Enterprise-Repositorys, das Hinzufügen oder Korrigieren der PVE Quellen, das Aktivieren des No-Subscription-Repositorys, sowie bei Bedarf das Hinzufügen der Test-Repositorys. 

Abschließend fordert Sie das Betriebssystem dazu auf einen Neustart durchzuführen, um die Updates zu verarbeiten. 

Shell One-line Command:
bash -c "$(curl -fsSL https://raw.githubusercontent.com/community-scripts/ProxmoxVE/main/tools/pve/post-pve-install.sh)"

Proxmox VE Kernel Clean:

https://community-scripts.github.io/ProxmoxVE/scripts?id=kernel-clean 

Das unter der Proxmox VE Oberfläche arbeitende Debian Linux erfährt im Laufe der Zeit ebenfalls Updates wie auch der Kernel. Bei einem Update des Linux Kernels wird die ältere Version als Backup weiterhin gespeichert. Sollte nach mehrerer solcher Kernel Updates das Boot Drive zu voll werden, zeigt dieses Skript eine Übersicht aller vorhandenen Linux Kernel an. Sie können dann nach Bedarf alte Kernel von Ihrem Boot-Drive löschen. 

Shell One-line Command:
bash -c "$(curl -fsSL https://raw.githubusercontent.com/community-scripts/ProxmoxVE/main/tools/pve/kernel-clean.sh)" 

Kernel Clean Shell Screenshot

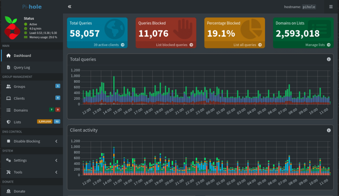
Pi-Hole im LXC Container

https://community-scripts.github.io/ProxmoxVE/scripts?id=pihole 

Pi-hole ist ein leistungsstarker, netzwerkweiter Werbeblocker, der direkt im Heim- oder Firmennetzwerk implementiert werden kann.

Pi-Hole Logo

Er blockt unerwünschte Werbung und Tracking bereits bevor sie Ihre Geräte erreichen – ganz gleich ob PC, Smartphone, Tablet, Smart-TV oder IoT-Gerät.

Shell One-line Command:
bash -c "$(curl -fsSL https://raw.githubusercontent.com/community-scripts/ProxmoxVE/main/ct/pihole.sh)"

PiHole Screenshot

iVentoy im LXC Container

https://community-scripts.github.io/ProxmoxVE/scripts?id=iventoy 

iVentoy arbeitet – ähnliche wie die USB-Stick-Variante – als moderne Lösung für schnelle, parallele OS-Installationen nur eben über das Netzwerk statt über einen Stick.

IVentoy Logo

Durch iVentoy sind Sie also in der Lage, Betriebssysteme zu starten und zu installieren. So laufen auch mehrere Betriebssysteme gleichzeitig obwohl sie über keine eigenen physischen Datenträger verfügen.

Dazu müssen Sie lediglich die überall verfügbaren ISO-Dateien der Betreibssysteme in den vorgesehenen Ordner kopieren, PXE-Boot auf dem Zielgerät aktivieren – fertig!

Ob klassische BIOS-Systeme oder moderne UEFI-Architekturen – iVentoy unterstützt alle gängigen Standards:  x86 Legacy, IA32 UEFI, x86_64 UEFI, ARM64 UEFI.

Shell One-Line Command:
bash -c "$(curl -fsSL https://raw.githubusercontent.com/community-scripts/ProxmoxVE/main/ct/iventoy.sh)"

WatchYourLAN im LXC Container

https://community-scripts.github.io/ProxmoxVE/scripts?id=watchyourlan

WatchYourLAN ist ein smarter, leichtgewichtiger Netzwerkscanner, der Ihnen in Echtzeit zeigt, welche Geräte in Ihrem Netzwerk aktiv sind. Die Bedienung erfolgt ganz einfach über eine benutzerfreundliche Weboberfläche. 

WatchYourLAN Icon

Ob Smartphone, Laptop oder Smart-TV: Mit WatchYourLAN behalten Sie alle verbundenen Geräte im Blick, erkennen unbekannte Zugriffe sofort und erhöhen so die Sicherheit Ihres Netzwerks. Dank automatischer Scans, Geräteerkennung und optionaler Benachrichtigungen ist WatchYourLAN eine einfache, aber effektive Lösung zur Netzwerküberwachung.

Shell One-Line Command:
bash -c "$(curl -fsSL https://raw.githubusercontent.com/community-scripts/ProxmoxVE/main/ct/watchyourlan.sh)"

WatchYourLAN Screenshot

Vaultwarden im LXC-Container

https://community-scripts.github.io/ProxmoxVE/scripts?id=vaultwarden

Vaultwarden ist eine selbsthostbare Alternative für Bitwarden Clients, die für unterschiedlichste Geräte verfügbar sind. Hierbei handelt es sich ebenfalls um einen Passwortmanager. Er arbeitet in seiner Standardkonfiguration mit den Bitwarden-Servern zusammen und speichert Ihre Passwörter. 

Vaultwarden Icon

Vaultwarden bietet jedoch ebenfalls die Option zur Angaben Alternativer URLs, sodass hier der selbstgehostete Bitwarden Server alias Vaultwarden eingetragen werden kann. Es können mehrere Benutzer (Vaults) angelegt werden, sowie zentral mit einer Management GUI verwaltet werden. Zudem bietet die Software die Option für das Teilen von Zugangsdaten vor allem TOTP Codes mit anderen Benutzern, auch Passkeys können zentral gespeichert werden. 

Shell One-Line Command:
bash -c "$(curl -fsSL https://raw.githubusercontent.com/community-scripts/ProxmoxVE/main/ct/vaultwarden.sh)"

Vaultwarden Screenshot

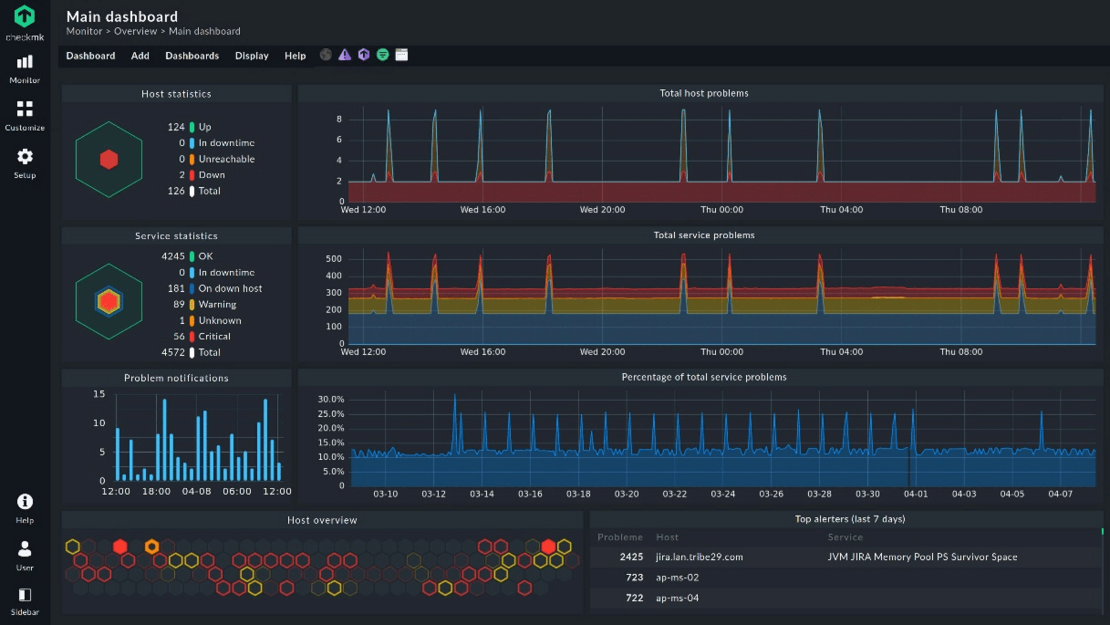
Checkmk im LXC-Container

https://community-scripts.github.io/ProxmoxVE/scripts?id=checkmk

Checkmk ist eine IT-Monitoring Software zur Überwachung von IT-Systemen. 

Checkmk Logo

Damit können Sie Zustand und Performance von Systemen, Netzwerken, Servern, Anwendungen und Cloud Services in Echtzeit überwachen. Durch Alarme für auftretende Probleme sowie Tools zur Suche nach den Ursachen für die auftretenden Problemen gilt Checkmk als mächtige Tracking-Tool für IT-Systeme. 

Es ist hochskalierbar und bietet mittlerweile mehr als 2.000 Monitoring Plugins. Die Basis Software Checkmk Raw ist OpenSource sowie individuell an die Bedürfnisse anpassbar, eigene Plugins können somit jederzeit für spezielle Hardware hinzugefügt werden.

Shell One-Line Command:
bash -c "$(curl -fsSL https://raw.githubusercontent.com/community-scripts/ProxmoxVE/main/ct/checkmk.sh)"

Checkmk Screenshot

Stirling PDF im LXC Container

https://community-scripts.github.io/ProxmoxVE/scripts?id=stirling-pdf

StirlingPDF ist eine webbasierte Sammlung von PDF-Tools, die es ermöglicht, die unterschiedlichsten Aktionen mit PDF-Dateien durchzuführen. Dazu gehören das Teilen, Zusammenführen, Konvertieren von und in PDF, das Reorganisieren, Hinzufügen von Bildern, das Rotieren, Komprimieren und vieles mehr.

Stirling Logo

Dadurch kann die Nutzung unterschiedlichster cloudbasierter oder lokaler Tools mit verschiedensten datenschutzrechtlichen Bedenken vermieden werden.

bash -c "$(curl -fsSL https://raw.githubusercontent.com/community-scripts/ProxmoxVE/main/ct/stirling-pdf.sh)"

Stirling PDF Screenshot

Noch Fragen?

Schicken Sie uns unverbindlich eine E-Mail.

starline_logo_kontur_300
Enterprise Storage Solutions Team
Technik

Unsere Experten beherrschen natürlich auch Linux, Ceph und ZFS